Chame o VAR
Inovação em gravação esportiva

Gravação esportiva automática para quadras e arenas

Reveja jogos e capture todos os lances com qualidade profissional

Tecnologia de gravação esportiva para quadras e arenas no Brasil e no mundo

A revolução das quadras com tecnologia automatizada

A Chame o VAR! é uma sportech que oferece soluções de gravação automática para arenas esportivas. Conectamos a paixão pelo esporte à tecnologia, transformando quadras em plataformas de conteúdo e mídia.

Alcance global

Atuamos em 18 estados no Brasil e expandimos para Portugal.

+350 quadras

Instaladas e operando com nossa tecnologia de gravação automática.

+100.000 horas gravadas

De conteúdo esportivo gravado e armazenado em nossa plataforma.

6.000+ DOWNLOADS ÚNICOS/DIA
180k+ DOWNLOADS ÚNICOS/MÊS
30.000+ USUÁRIOS CADASTRADOS

Problemas da falta de gravação em quadras esportivas

Momentos que se perdem para sempre

Sem gravação esportiva automática, quadras deixam de registrar lances, gerar conteúdo e explorar novas fontes de receita.

Principais dores identificadas no mercado

Jogadas sem registro

Lances importantes acontecem diariamente, mas não são registrados.

Alto custo de gravação manual

Depender de filmagem manual torna o processo caro e inviável.

Falta de diferencial competitivo

Quadras competem apenas por preço, sem valor agregado.

Baixo engajamento nas redes

Sem conteúdo, a quadra perde alcance e visibilidade.

Ausência de dados e gestão

Sem métricas, não há controle sobre uso e crescimento.

Sistema de gravação automática para quadras esportivas

A solução definitiva para registro e análise de jogos

A Chame o VAR! oferece um sistema de gravação esportiva automática que registra os jogos com qualidade profissional, sem necessidade de operação manual.

HARDWARE

Câmeras Full HD / 2K

Captação em alta definição com cobertura completa da quadra.

FULL HD 2K
INSTANTÂNEO

Clips de 25s

Geração automática de trechos curtos para compartilhamento.

PLANOS OURO/PREMIUM

Gravação completa

Armazenamento integral dos jogos para acesso posterior.

INFRAESTRUTURA

Arquitetura descentralizada

Processamento local que garante maior estabilidade e performance.

Como funciona a gravação esportiva automática

Processo simples e automatizado em 3 etapas

O sistema foi desenvolvido para operar de forma simples, permitindo que a gravação e o acesso aos vídeos aconteçam de maneira rápida e automatizada.

1

Aperte o botão

O usuário inicia a gravação de forma simples e rápida.

2

Gravação automática

O sistema registra a partida sem necessidade de operação contínua.

3

Compartilhe

Os vídeos ficam disponíveis para acesso e compartilhamento.

Diferenciais tecnológicos para quadras esportivas

01

Qualidade superior (Full HD e 2K)

Sistema descentralizado que processa imagens localmente, garantindo definição Full HD/2K com estabilidade e alta performance.

Vimeo
02

Player Vimeo profissional

Experiência de visualização com player Vimeo integrado, qualidade adaptativa e suporte a legendas automáticas.

09:33
vimeo
03

Jogo completo gravado

Gravação contínua de até 1 hora com acesso ao jogo completo, além dos clips automáticos para revisão e análise.

04

Painel de gestão completo

Dashboard com métricas, gestão de vídeos, inserção de patrocinadores e controle financeiro do espaço.

05

Botão sem fio inteligente

Tecnologia wireless de acionamento rápido que registra jogadas instantaneamente com cortes automáticos em segundos.

CHAME O VAR!

Tecnologia validada em centenas de quadras

Presente em centenas de quadras no Brasil, com uso real e recorrente no dia a dia das arenas esportivas

Câmera panorâmica 4K Ultra HD para análise esportiva 4K ULTRAHD

O upgrade definitivo para análise tática e imersão total no campo.

IDEAL PARA FUTEBOL E GINÁSIO

Visão 180°

Cobertura completa do campo sem pontos cegos.

Dual lens

Duas lentes integradas para captura contínua e imagem unificada.

Resolução 4K

Qualidade Ultra HD para visualização detalhada das jogadas.

Análise tática

Ferramenta voltada para treinadores e equipes técnicas.

Câmera panorâmica 4K com visão 180° para quadra de futebol e ginásio esportivo
180° WIDE VIEW

Transmissão streaming para quadras esportivas

● LIVE 1.2k

Agendamento simplificado

Programe transmissões ao vivo diretamente pelo painel administrativo com poucos cliques.

Flexibilidade de canal

Transmita no YouTube da sua quadra ou utilize a playlist exclusiva do Chame o VAR!

Imersão com áudio ambiente

Microfones integrados captam o som do jogo e da torcida, criando experiência de transmissão profissional.

Eventos premium

Ideal para finais, campeonatos e eventos corporativos, agregando valor à locação da quadra.

Modalidades atendidas pela tecnologia

Atletas praticando diferentes modalidades esportivas atendidas pelo sistema Chame o VAR

Benefícios para sua quadra esportiva

Transforme seu espaço esportivo em um negócio mais rentável e atrativo. O Chame o VAR não é um custo, é um investimento estratégico com retorno direto.

Crescimento acelerado e modernização

Marketing orgânico contínuo

Seus clientes divulgam sua quadra ao compartilhar lances e vídeos nas redes sociais.

Fidelização do cliente

Ofereça uma experiência superior que aumenta a recorrência e mantém jogadores voltando semanalmente.

Atração de novos públicos

Conteúdos virais e tecnologia diferenciada ampliam o alcance e atraem novos grupos e campeonatos.

Posicionamento premium

Modernize sua estrutura e destaque-se da concorrência com uma proposta de maior valor percebido.

Segurança e gestão

Monitore aulas, fluxo de pessoas e utilização da quadra com dados e controle visual.

Monetização múltipla

Gere novas receitas com patrocinadores digitais e venda de vídeos exclusivos.

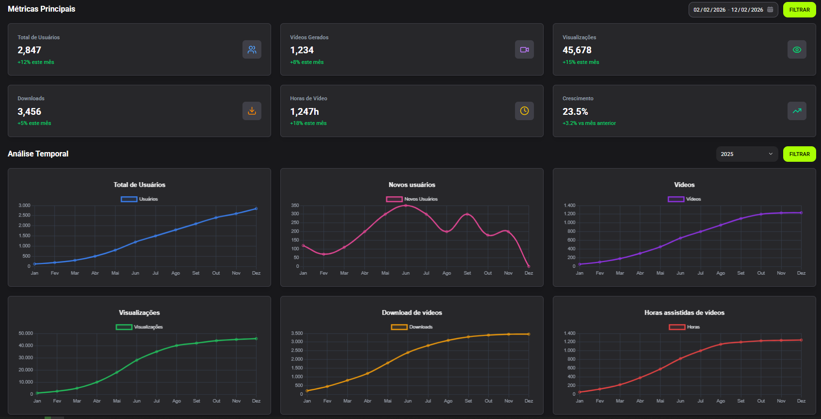
Painel do administrador: gestão e monetização

Uma visão completa do seu negócio, com dados, segurança e novas fontes de receita.

Dados e métricas

Acompanhe cadastros, gênero, visualizações, downloads e vídeos gerados em tempo real.

Gestão de banners

Monetize seu espaço digital inserindo e removendo banners de patrocinadores.

Lives agendadas

Agende e gerencie transmissões ao vivo para campeonatos e eventos especiais.

Painel administrativo do Chame o VAR com métricas de visualizações, downloads e gestão de vídeos

Venda de vídeos

Libere ou bloqueie horários específicos para comercialização de vídeos avulsos.

Prova de resultado

Gere relatórios detalhados para apresentar a patrocinadores e comprovar alcance.

Gestão completa

Controle total sobre acessos, permissões e monitoramento do sistema.

3 formas de monetizar sua quadra com gravação esportiva

Visualize como sua marca e parceiros podem gerar receita com os vídeos.

1

Venda de patrocínios

UM PATROCINADOR PODE ZERAR O CUSTO DO SISTEMA

Insira banners de parceiros (como comércios locais) diretamente nos vídeos e gere receita com visibilidade recorrente.

2

Venda de vídeos

RECEITA 100% DA QUADRA

Monetize o acesso aos vídeos de jogos, campeonatos e horários premium diretamente para os clientes.

3

Aumento da locação

AUMENTE O TICKET MÉDIO

Agregue valor à experiência e justifique preços mais altos oferecendo tecnologia e conteúdo exclusivo.

Modelos de contratação para quadras esportivas

Escolha o formato ideal para o seu momento: investimento próprio ou modelo sem aquisição inicial.

Venda

Aquisição definitiva do sistema de gravação esportiva.

  • Contrato de 12 meses Fidelidade dentro do padrão de mercado.
  • Equipamento próprio O sistema pertence à sua quadra desde o primeiro dia.
  • Pagamento flexível PIX ou cartão para aquisição + mensalidade de serviços.
  • Início imediato Mensalidade inicia após a instalação.
VS

Comodato

Modelo com entrada antecipada e operação contínua.

  • Contrato de 24 meses Mais previsibilidade e estabilidade no longo prazo.
  • Equipamento sob responsabilidade Chame o VAR Manutenção e garantia inclusas.
  • Sem investimento inicial em equipamento Antecipação de mensalidades cobre a estrutura.
  • Carência inicial Pagamento recorrente inicia após período acordado.

Como funciona a implementação do sistema

Processo simples e estruturado para colocar sua quadra em operação rapidamente.

Do contrato à operação

01. Diagnóstico

Análise do espaço e definição das câmeras ideais.

02. Aprovação

Apresentação da proposta comercial e aceite.

03. Contrato

Assinatura digital e pagamento inicial.

04. Envio

Expedição do kit completo de equipamentos.

05. Instalação

Suporte remoto com manuais e videochamada.

06. Ativação

Configuração do sistema, testes e treinamento.

07. Lançamento

Inauguração com patrocinadores e divulgação.

Presença em quadras esportivas no Brasil e Europa

Tecnologia presente em 18 estados brasileiros e em expansão internacional.

Expansão nacional e internacional

Mapa do Brasil com presença do Chame o VAR em 18 estados e Portugal
Brasil
BRASIL 18 Estados
Portugal
INTERNACIONAL Portugal

EXPANSÃO PORTUGAL

Nossa tecnologia atravessou o oceano.

>350 QUADRAS

Complexos esportivos ativos utilizando nossa tecnologia diariamente em todo o território nacional.

180K VIEWS/MÊS

Média de 6.000 visualizações diárias de lances e jogos, gerando alto engajamento.

+30.000 USUÁRIOS

Base crescente de atletas amadores cadastrados na plataforma interagindo com o conteúdo.

FAÇA PARTE DESSA REDE! Leve inovação para sua quadra.

Depoimentos de clientes e resultados reais

Veja como quadras esportivas estão aumentando engajamento, retenção e monetização com o Chame o VAR!

"A instalação do sistema mudou completamente a dinâmica da nossa arena. O engajamento nas redes sociais triplicou e conseguimos fidelizar grupos que antes rotacionavam em outras quadras. O suporte 24/7 é um diferencial real."

CARLOS ALBERTO Proprietário - Arena Central

"Poder rever os lances e compartilhar o gol da vitória no grupo da pelada é sensacional. O botão é super rápido e a qualidade do vídeo é muito superior ao que a gente vê por aí. Agora só jogo onde tem Chame o VAR."

LUCAS FERREIRA Cliente Mensalista

"Implementamos o sistema há 3 meses e o retorno foi imediato. Os jogadores adoram se ver na tela grande logo após o jogo. Aumentou nossa taxa de retenção significativamente."

MARCOS SILVA Gestor - Quadras Pro

"A facilidade de uso do app é incrível. Meus amigos e eu sempre baixamos os melhores momentos para postar no Instagram. Virou febre na nossa turma!"

JULIANA COSTA Jogadora Amadora

*Dados reais baseados na média de performance de arenas parceiras

Perguntas frequentes sobre o sistema de gravação esportiva

Tudo o que você precisa saber antes de levar a tecnologia para sua quadra

O que é o Chame o VAR?

O Chame o VAR é um sistema de gravação esportiva automática desenvolvido para quadras e arenas. A solução inclui câmeras Full HD/2K, botão sem fio, geração automática de clipes de 25 segundos, gravação completa do jogo, transmissão ao vivo e painel administrativo com métricas e ferramentas de monetização.

Como funciona a gravação esportiva automática?

O processo funciona em 3 etapas simples: o jogador aperta o botão sem fio instalado na quadra imediatamente após um lance; o sistema salva automaticamente um clipe de 25 segundos e envia para a nuvem em tempo real; o vídeo fica disponível no webapp instantaneamente para visualizar, editar, baixar e compartilhar nas redes sociais.

O sistema precisa de operador para funcionar?

Não. O sistema de gravação esportiva do Chame o VAR opera de forma totalmente autônoma e descentralizada. Não é necessário contratar cinegrafistas ou operadores. As câmeras gravam continuamente e os clipes são gerados automaticamente com apenas o apertar de um botão pelo próprio jogador.

Quais modalidades esportivas são atendidas pelo sistema?

O Chame o VAR atende diversas modalidades: futebol (society, campo e futsal), beach sports (vôlei de praia, beach tennis e futevôlei), padel e raquetes (tênis, squash e pickleball), quadras poliesportivas (basquete, vôlei e handebol), skate e patinação, além de jogos e lazer como sinuca e boliche.

É possível transmitir jogos ao vivo com o sistema?

Sim. O Chame o VAR possui funcionalidade de transmissão streaming ao vivo. É possível agendar e transmitir partidas diretamente para o canal YouTube da quadra ou para a playlist exclusiva do Chame o VAR. O sistema inclui microfones integrados para captura de áudio ambiente, ideal para finais de campeonatos e eventos corporativos.

A quadra pode monetizar os vídeos gerados pelo sistema?

Sim. Existem três formas de monetizar: venda de patrocínios (inserindo banners de parceiros nos vídeos, onde um único patrocinador pode cobrir o custo do sistema), venda de vídeos diretamente para os jogadores (receita 100% da quadra), e aumento do ticket médio da locação ao oferecer tecnologia diferenciada.

O sistema possui painel administrativo?

Sim. O painel do administrador oferece: dados e métricas em tempo real (cadastros, gênero, visualizações e downloads), gestão de banners de patrocinadores, agendamento de transmissões ao vivo, controle de venda de vídeos avulsos, relatórios de resultado para patrocinadores e gestão completa de acessos e permissões.

Como funciona a instalação do sistema na minha quadra?

A implementação segue 7 etapas: diagnóstico do espaço e definição das câmeras, aprovação da proposta comercial, assinatura do contrato digital, envio do kit de equipamentos, instalação com suporte remoto via manuais e videochamada, ativação e treinamento, e por fim o lançamento oficial com patrocinadores e divulgação.

Falar no WhatsApp